HttpReports is an APM (application performance monitor) system for Net Core. Based on MIT open source protocol, The main functions include statistics, analysis, visualization, monitoring, tracking, etc,It is very suitable for use in microservices.
Github :https://github.com/dotnetcore/HttpReports
Docs
zh-cn: https://www.yuque.com/httpreports/docs
en-us: https://www.yuque.com/httpreports/docs?language=en-us
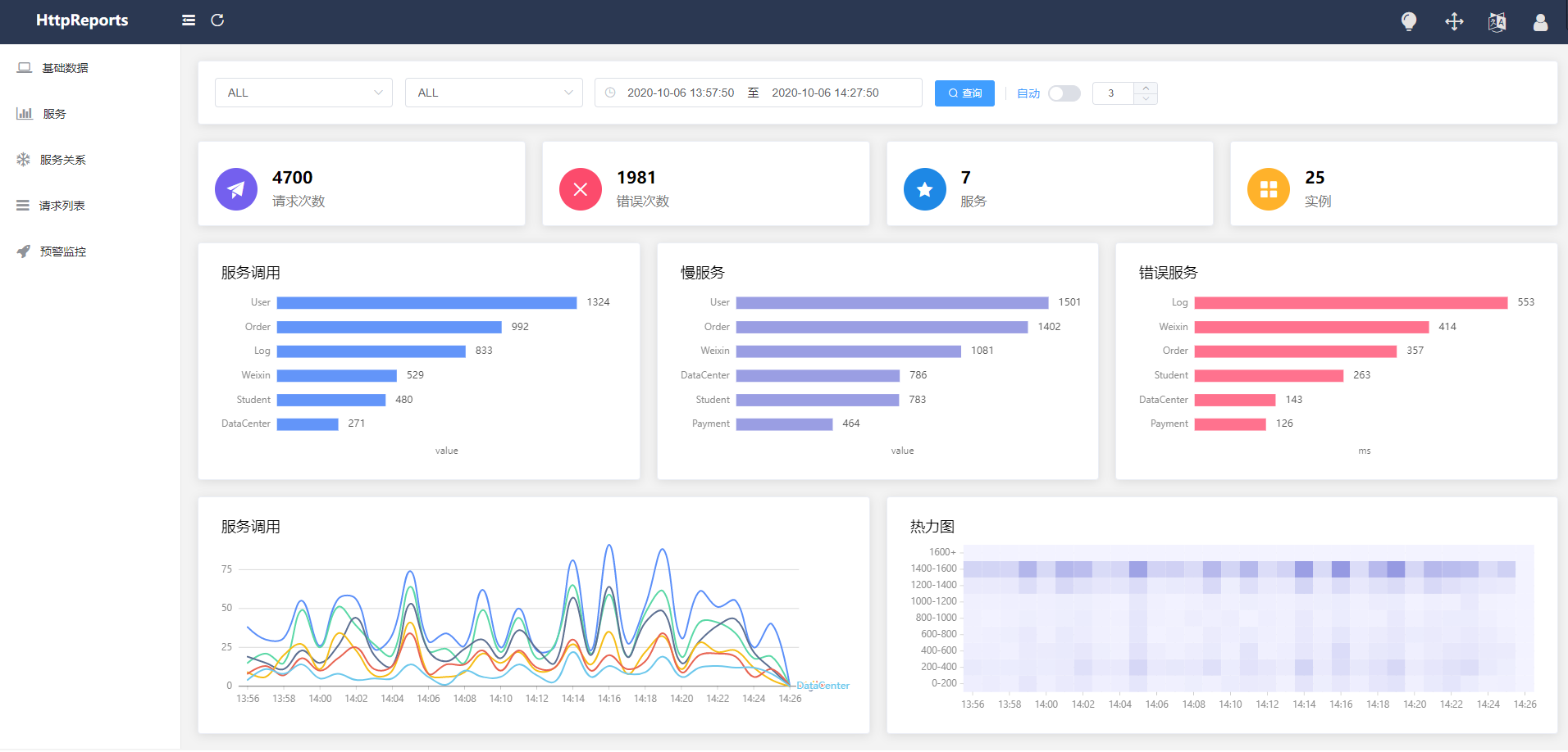
The online preview: http://apm.nonop.cn/
account: admin password **123456 **
- Service, instance, endpoint metrics analysis
- Slow request, error request analysis
- Service call parameter query
- Multi dimensional early warning and monitoring
- HTTP, grpc call analysis
- Service topology map analysis
- Distributed tracing
- Multi database support, easy integration
| Database | Nuget |
|---|---|
| SqlServer | HttpReports.SqlServer |
| MySql | HttpReports.MySQL |
| PostgreSQL | HttpReports.PostgreSQL |
HttpReports is an open source APM system in the.net Core environment, which is very suitable for microservice environment. If it is a small or medium-sized project, then HttpReports is a good choice, open source is not easy, if it can help you, please give us a star, thank you 😆
If you use HttpReports in the project, or if you are interested, you can join the QQ group, News about HttpReports are published in QQ group. If You have any questions you can also add me on WeChat.
This project is an MIT-licensed open source project. In order to achieve better and sustainable development of the project, we expect to gain more backers. We will use the proceeds for community operations and promotion.
Donation details:https://www.yuque.com/httpreports/docs/pl212y



